首頁
產品與服務
產品
智慧製造機上盒
塔燈感測器
螢幕數據擷取器
服務
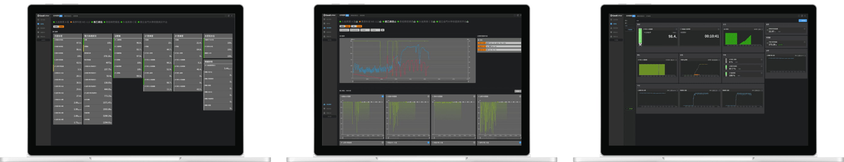
GoodLinker 企業雲端戰情室
案例
關於
部落格
聯絡我們
谷林運算
免費試用
善用數據,
精準管理產線
從採集數據開始,實現工業物聯網!
從採集數據開始,實現工業物聯網!
馬上開始試用
簡單三步驟開始免費試用
STEP1.
下載 APP 完成註冊
請先下載 APP 並依提示完成註冊流程。
目前提供 iOS 及 Android 版本。
STEP2.
聯繫谷林綁定帳號
註冊完成後,帳號裡是沒有資料的。
請於上班時間聯繫谷林運算並提供註冊帳號,我們會協助您綁定測試用資料。
02-2599-7987
STEP3.
綁定完成即可開始試用!
測試資料綁定完成後,就可以自由地測試、使用。
APP 及網頁版都能盡情試用,也歡迎提供我們使用心得及建議!
需要協助嗎?
請直接聯繫我們!
聯繫我們
Copyright © 2019 ~ 2026 谷林運算 All Right Reserved